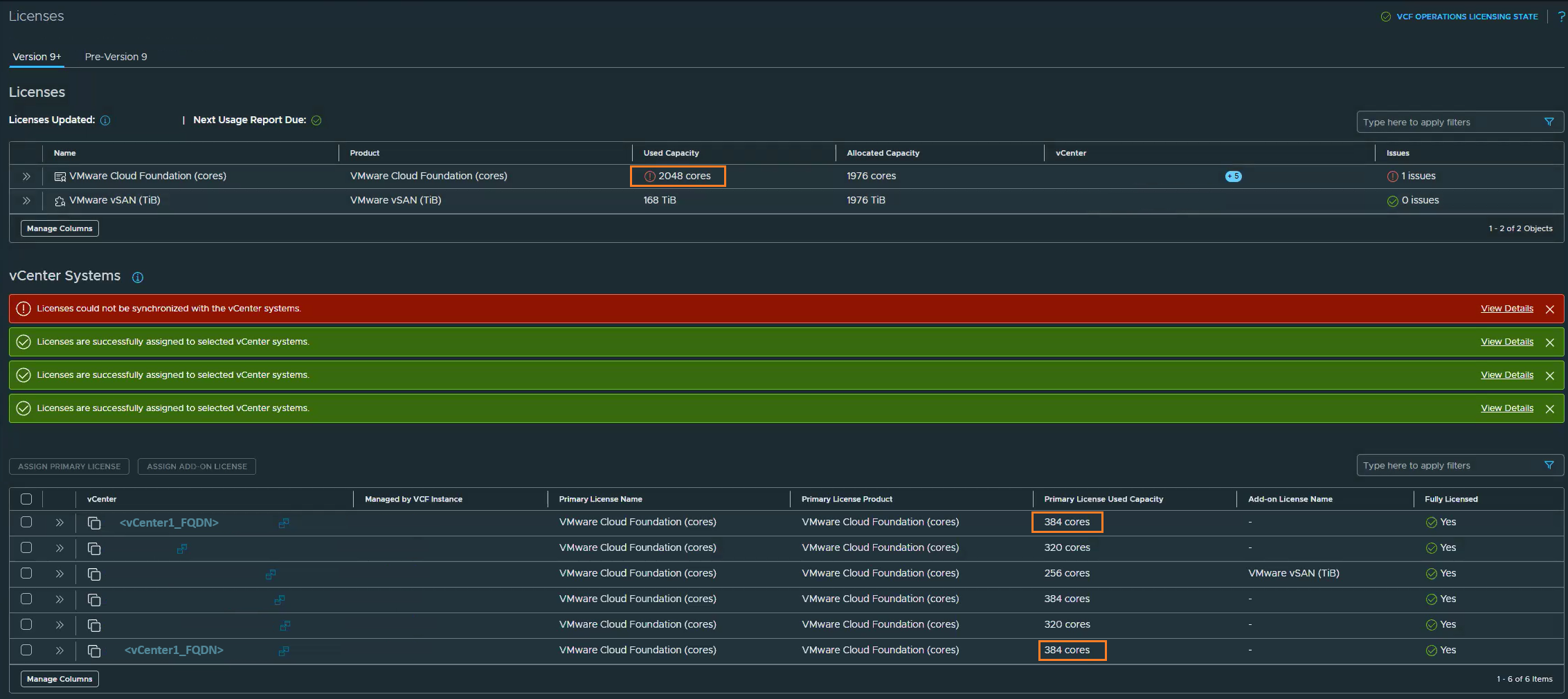
Multiple duplicate vCenter accounts appear under license management
search cancel

Multiple duplicate vCenter accounts appear under license management

book

Article ID: 434640

calendar_today

Updated On:

Products

VCF Operations

Issue/Introduction

The system is reporting license overage because a duplicate vCenter entry is actively consuming license capacity.
 
 
 

Environment

VCF Operations 9.0.x (For connected mode)

Resolution

Part 1: Restart Registration in the VCF Operations UI
  1. Log in to VCF Operations UI using administrator credentials.
  2. From the left-hand menu, navigate to: License Management > Registration, then click Restart Registration.
    Note:This action will automatically open a new browser tab and redirect you to the VCF Business Services Console (vcf.broadcom.com)
  3. Log in to the console using your Broadcom Enterprise account associated with your active subscription or Site ID.
  4. Once logged in, verify the VCF Instance Name and select the appropriate instance for which you want to generate the activation code.
  5. Navigate to the Actions tab for the selected instance.
  6. Click on Generate Activation Code.
  7. The system will generate a new activation code. Copy the code to your clipboard and click Finish.
Part 2: Apply the Activation Code
  1. Complete the registration by applying the newly generated code to your VCF operations licensing UI.
  2. Switch back to the browser tab containing your VCF Operations licensing UI.
  3. On the Registration page, click Enter Activation Code.
  4. Paste the activation code you copied from the Broadcom portal into the dialog box.
  5. Click Activate.

Additional Information