Error when mounting an existing datastore using the HPE Multi-array plug-in
search cancel

Error when mounting an existing datastore using the HPE Multi-array plug-in

book

Article ID: 397426

calendar_today

Updated On:

Products

VMware vCenter Server

Issue/Introduction

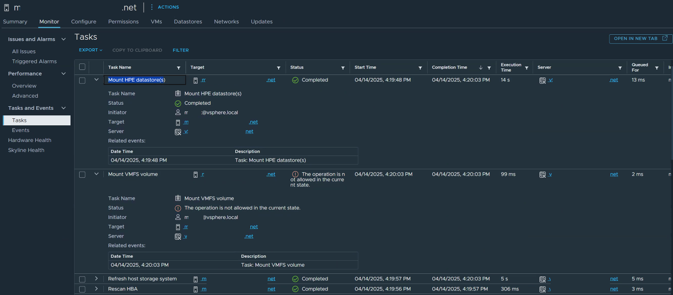
A new datastore is created on Cluster-1 and then mounted on Cluster-2.  The clusters can be in the same datacenter or separate datacenters.  When using the plug-in to mount the existing datastore on Cluster-2, the following message is displayed in the recent tasks view for the Mount VMFS volume task.

"The operation is not allowed in the current state."

Environment

VMware vSphere ESXi (All Versions)

Cause

When the plug-in creates the initiator group for Cluster-2, the hosts in that cluster will auto-mount the datastore.  The initiator group on the storage array allows hosts in that group to have visibility to the backing LUN.  The VC does not restrict the auto-mounting of the datastore even if Cluster-2 is in a different datacenter as Cluster-1.  

Resolution

If the LUN is visible to the host, the VC will initiate an auto-mount of the datastore to the ESXi hosts with visibility to the LUN.  This will typically happen on its own, but sometimes a rescan of storage may be required.  Due to the auto-mount when the initiator group is created, there is no need to mount the datastore from the plug-in manually.  A manual mount of the datastore will incur the error messages in the VC as the plug-in will attempt to mount a datastore that is already visible to the hosts in the cluster.