Aria Operations automation Central jobs for snapshot deletion do not run on some VMs with no errors
search cancel

Aria Operations automation Central jobs for snapshot deletion do not run on some VMs with no errors

book

Article ID: 390085

calendar_today

Updated On:

Products

VCF Operations/Automation (formerly VMware Aria Suite)

Issue/Introduction

  • Snapshot deletion jobs on VMs from Aria Operations automation Central fail to run.
  • The VMs will have snapshot based on the criteria selected as well.
  • You will not see any snapshot deletion task triggered at the vCenter level as well.
  • Checking the actions-data.log in Aria Operations you will notice that the impacted VM is not in the list of VMs marked for snapshot deletion but you do not see any other information. Below is a sample snipet:
    2025-01-25T18:27:52,702+0000 INFO  [pool-39-thread-id] com.vmware.vcops.controller.data.utils.action.ActionLogUtil.logJobContext - Action Dispatch:[JobContext{jobId='uuid', jobName='Delete Unused Snapshots for VM - Remove Snapshots', jobState=STARTING, objectId=[vm_object_id1,vm_object_id2,vm_object_id3], objectName=[VM_name1,VM_name2,VM_name3], actionAdapterKind='VMWARE', targetAdapterKind='VMWARE', resourceKind='VirtualMachine', submittedBy='automationAdmin', authSource='LOCAL', jobContextEntryList=[JobContextEntry{entryDate=Sat Jan 25 18:27:52 UTC 2025, completionDate=null, entryKind='action starting status', entryState=STARTING, stampedInfoMessages=[StampedMessage{fractionalSecs='.698000', timeStamp=Sat Jan 25 18:27:52 UTC 2025, message='Task Id: uuid, Starting the action'}, StampedMessage{fractionalSecs='.698000', timeStamp=Sat Jan 25 18:27:52 UTC 2025, message='Triggering from action schedule [snapshot deletion]'}], stampedWarningMessages=[], stampedErrorMessages=[], asyncStatuses=[], actionReturnResults=null, resourceUUid='null'}], jobParameters=[JobParameter [name=mOR, value=snapshot-id], JobParameter [name=snapshotId, value=id], JobParameter [name=maxResponseWaitSeconds, value=id], 

Environment

Aria Operations 8.x

Cause

  • Automation Central jobs run on VMs that are not reclaimable idle or reclaimable powered off by design.
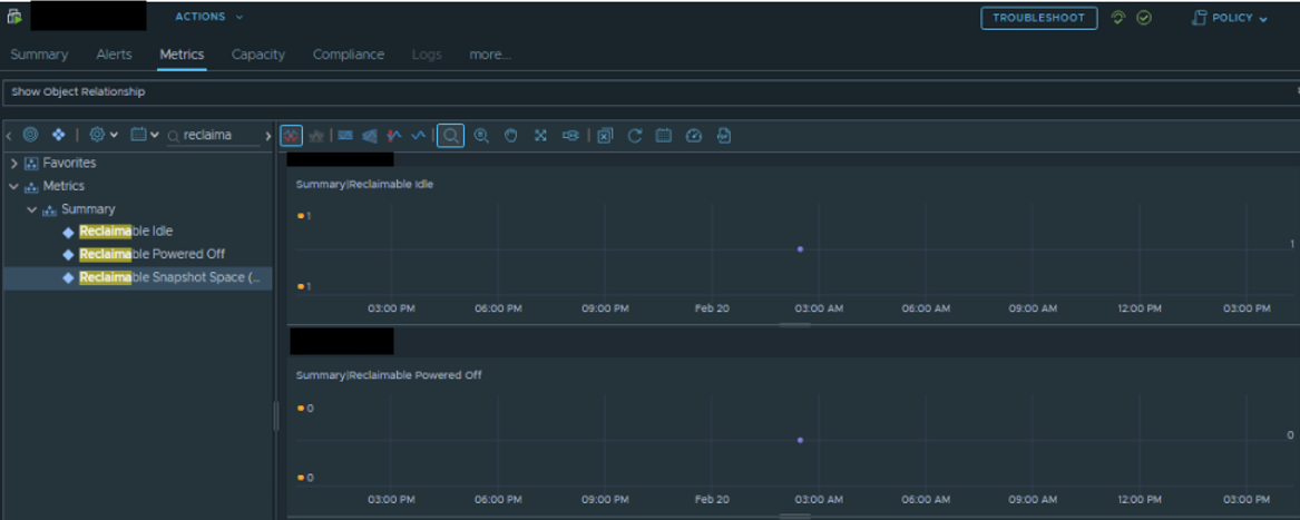
  • To verify you can check these two metrics for the VM, example shared in screenshot below.
  • As you can see in the above screenshot reclaimable idle is set to 1 and hence the snapshot deletion was skipped.
  • The "reclaimable idle" is defined by the below global setting Administration->Global Settings->Reclamation

Resolution

As this is an expected behavior, we only have workaround available:

Workaround 1:

  • Remove the snapshot on the VMs manually

Workaround 2:

  • Reduce the threshold of the CPU usage in the VM Idleness Criteria to below 100 Mhz, based on the screenshot shared in cause.