Cloud controller requests.outstanding metric is stuck
search cancel

Cloud controller requests.outstanding metric is stuck

book

Article ID: 298339

calendar_today

Updated On:

Products

VMware Tanzu Application Service for VMs

Issue/Introduction

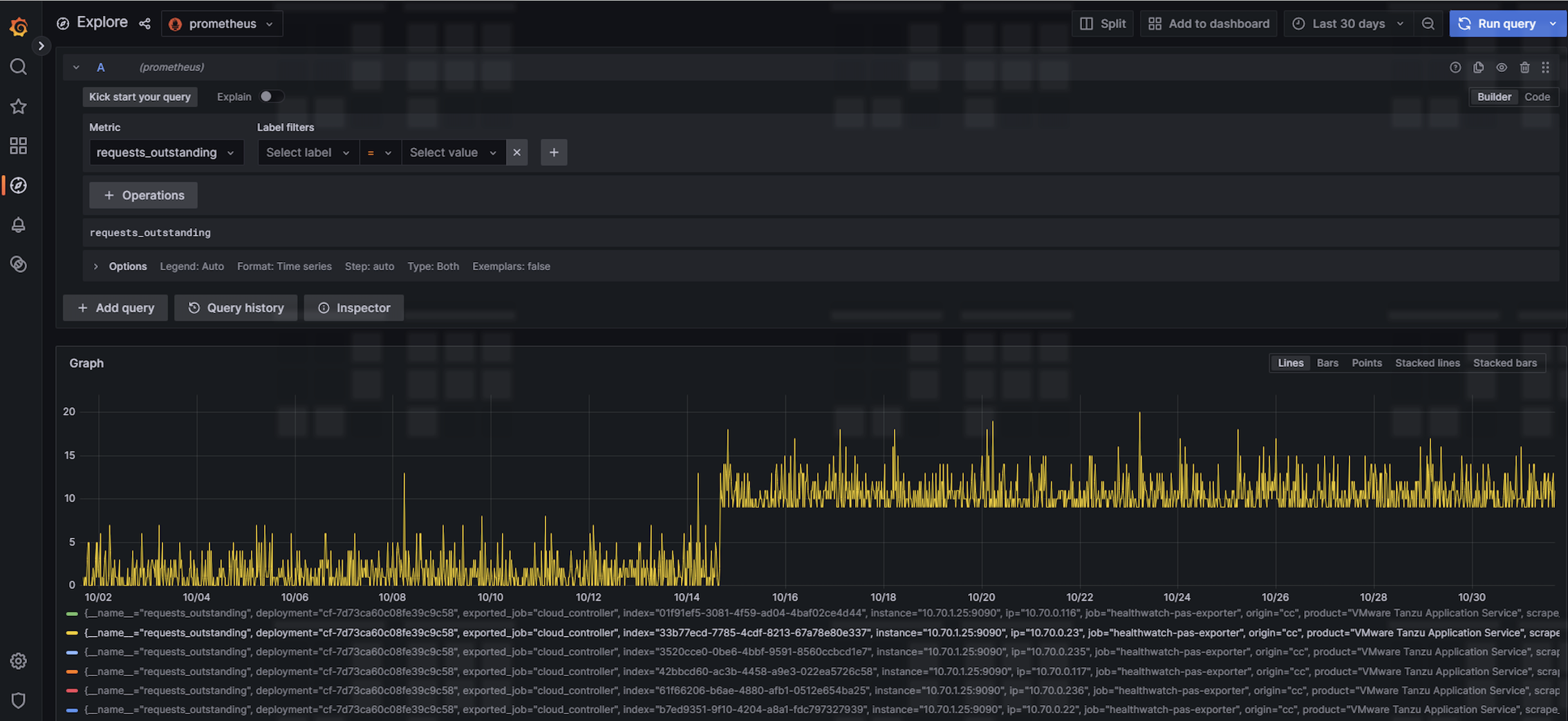
Using monitoring tools such as healthwatch you noticed that cloud controller cc.requests.outstanding metric suddenly becomes stuck. Here is a sample graph, notice the metric did not come come to zero around 10/15 

Screenshot 2024-01-05 at 3.55.30 pm.png

Environment

Product Version: 2.11

Resolution

There is a known behaviour with cloud_controller when stopped/killed in the middle of handling requests this metric would get stuck. 

To resolve this:
  1. ssh into one of the cloud controller vms 
    bosh -d <tas-deployment> ssh cloud_controller/0
     
  2. stop cloud_controller_ng job 
    monit stop cloud_controller_ng
  3. stop statsd_injector job 
    monit stop statsd_injector
  4. check if the jobs were stopped 
    monit summary
  5. start cloud_controller_ng job
     monit start cloud_controller_ng
  6. start statsd_injector 
    monit start statsd_injector

     
  7. check if the jobs were started successfully 
    monit summary
  8. Repeat Steps 1 to 7 to the other cloud controller vms