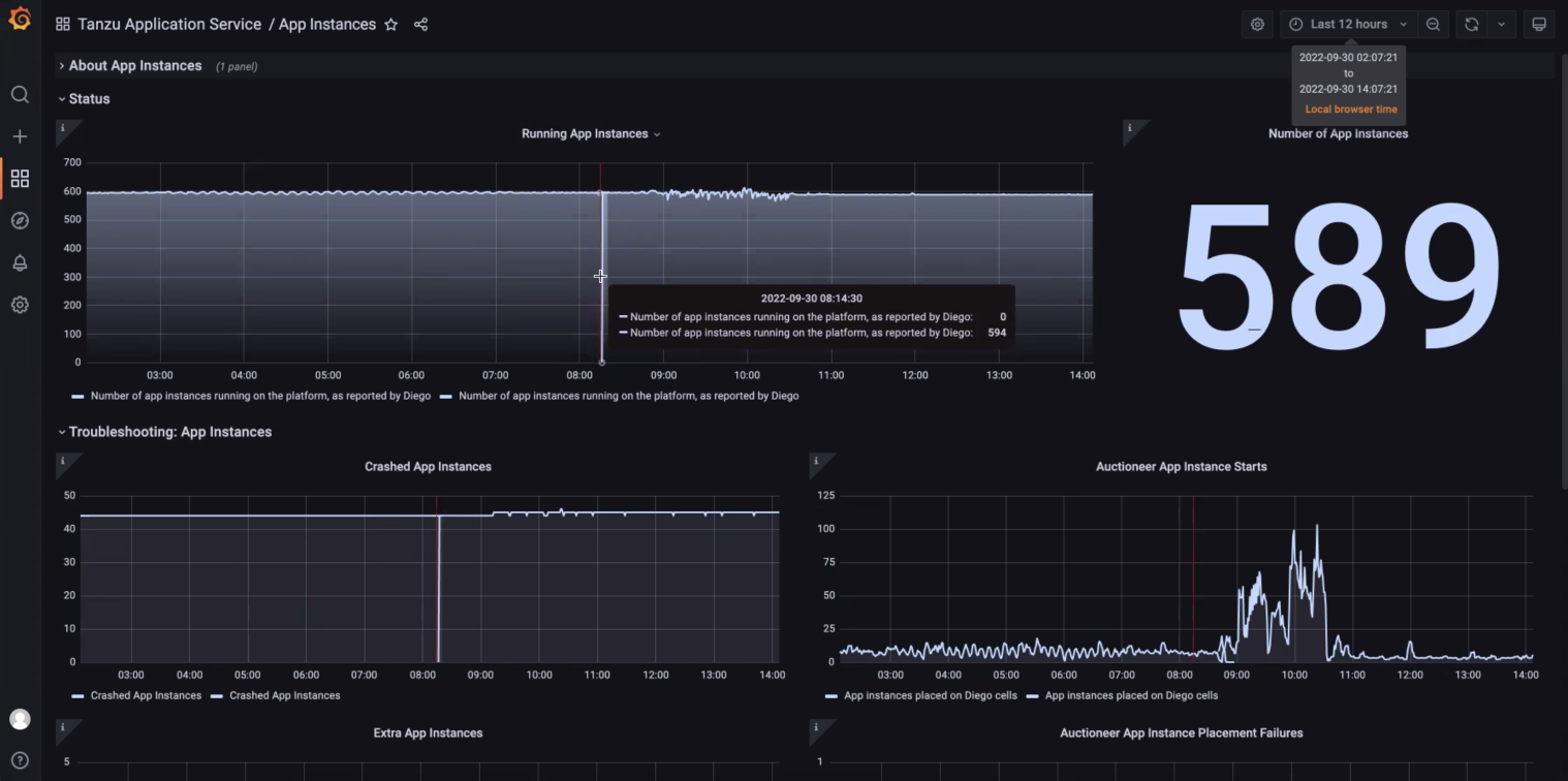
All Apps instances are observed to down to 0 suddenly on HW2 during upgrading TAS with a HA setup
search cancel

All Apps instances are observed to down to 0 suddenly on HW2 during upgrading TAS with a HA setup

book

Article ID: 298269

calendar_today

Updated On:

Products

VMware Tanzu Application Service for VMs

Issue/Introduction

The customer observed all Apps instances were down to 0 suddenly on HW2 during upgrading TAS with a HA setup
 


Environment

Product Version: 2.11

Resolution

This is an expected behavior.

Reproduce step:
Building a HA setup,



we reproduced the same downtime issue with upgrading TAS2.13.9 to 2.13.10.