Some default graphs and charts for UAA of Tanzu Application Service are displayed with "No data" in Grafana UI
search cancel

Some default graphs and charts for UAA of Tanzu Application Service are displayed with "No data" in Grafana UI

book

Article ID: 293868

calendar_today

Updated On:

Products

Operations Manager

Issue/Introduction

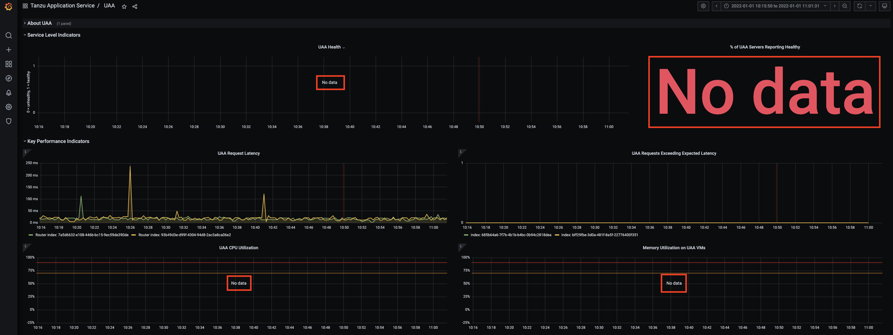
The following deafult graphs and charts for UAA of Tanzu Application Service may be displayed with "No Data" in Grafana UI as a component of Healthwatch v2 product.
  • UAA Health
  • % of UAA Servers Reporting Healthy
  • UAA CPU Utilization
  • Memory Utilization on UAA VMs
Screenshot: UAA graphs and charts with no data

Environment

Product Version: Other

Resolution

In this particular case, you may have removed a check symbol from the following configuration of BOSH Director tile on Ops Manager UI to disable additional System Metrics.
  • Director Config -> Enable additional System Metrics
By removing a check symbol from the above configuration to disable additional System Metrics, required metrics for the following UAA related graphs and charts in Grafana UI are not retrived.
  • UAA Health
  • % of UAA Servers Reporting Healthy
  • UAA CPU Utilization
  • Memory Utilization on UAA VMs
As a result, those UAA related graphs and charts are displayed with "No data."

To display those UAA related graphs and charts as expected rather than just with "No data", you need to add a check symbol with the above configuration, save the modification and perform Apply Changes with BOSH Director tile on Ops Manager UI.